This post continue to the pervious one which discussing “Monitor the Container using Prometheus” To use Grafana we need to do the following :-
- The first thing we need to do is create a daemon.json file for Docker, Once /etc/docker/daemon.json is open in the vi text editor, add the following:
{ "metrics-addr" : "0.0.0.0:9323", "experimental" : true }
- Restart The docker
systemctl restart docker
- Update the firewall rules to communicate with Prometheus Server
firewall-cmd --zone=public --add-port=9323/tcp
Update Promotheus
- Edit the Prometheus from the pervious post to be like the below , vi prometheus.yml
scrape_configs:
- job_name: prometheus
scrape_interval: 5s
static_configs:
- targets:
- prometheus:9090
- node-exporter:9100
- pushgateway:9091
- cadvisor:8080
- job_name: docker
scrape_interval: 5s
static_configs:
- targets:
- <PRIVATE_IP_ADDRESS>:9323
- Edit Docker-compose also from the pervious post
vi ~/docker-compose.yml
prometheus:
image: prom/prometheus:latest
container_name: prometheus
ports:
- 9090:9090
command:
- --config.file=/etc/prometheus/prometheus.yml
volumes:
- ./prometheus.yml:/etc/prometheus/prometheus.yml:ro
depends_on:
- cadvisor
cadvisor:
image: google/cadvisor:latest
container_name: cadvisor
ports:
- 8080:8080
volumes:
- /:/rootfs:ro
- /var/run:/var/run:rw
- /sys:/sys:ro
- /var/lib/docker/:/var/lib/docker:ro
pushgateway:
image: prom/pushgateway
container_name: pushgateway
ports:
- 9091:9091
node-exporter:
image: prom/node-exporter:latest
container_name: node-exporter
restart: unless-stopped
expose:
- 9100
grafana:
image: grafana/grafana
container_name: grafana
ports:
- 3000:3000
environment:
- GF_SECURITY_ADMIN_PASSWORD=password
depends_on:
- prometheus
- cadvisor
- Run Docker compose command
docker-compose up -d
Check Grafana if it’s working by
Once you access you have to do the following to connect Grafana with Prometheus
Adding DataSource
In the Grafana Home Dashboard, click the Add data source icon. For Name, type “Prometheus”. Click into the Type field, and select Prometheusfrom the dropdown. Under URL, select http://localhost:9090. (But we’re going to change this in a moment.) copy the private IP address of your server. Then, replace “localhost” in the URL with the private IP address. (It should look like this: http://PRIVATE_IP_ADDRESS:9090).
Add the Docker Dashboard to Grafana
lick the plus sign (+) on the left side of the Grafana interface, and click Import. Then, Open the JSON file Uploaded to my GitHub here. Copy the contents of the file to your clipboard.
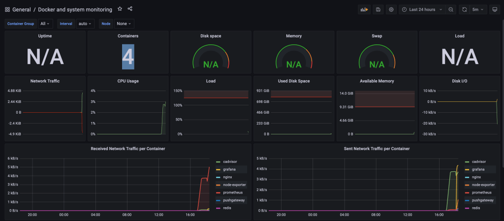
We now have our Grafana visualization. In the upper right corner, click on Refresh every 5m and select Last 5 minutes.
Final Results

Enjoy
Osama